Wireguard Prometheus Exporter with Grafana Dashboard

A lightweight, bash-based Prometheus exporter for WireGuard VPN statistics. This exporter uses only bash and socat to provide comprehensive WireGuard metrics for monitoring with Prometheus and Grafana.
Features
- Pure Bash Implementation: No external dependencies except
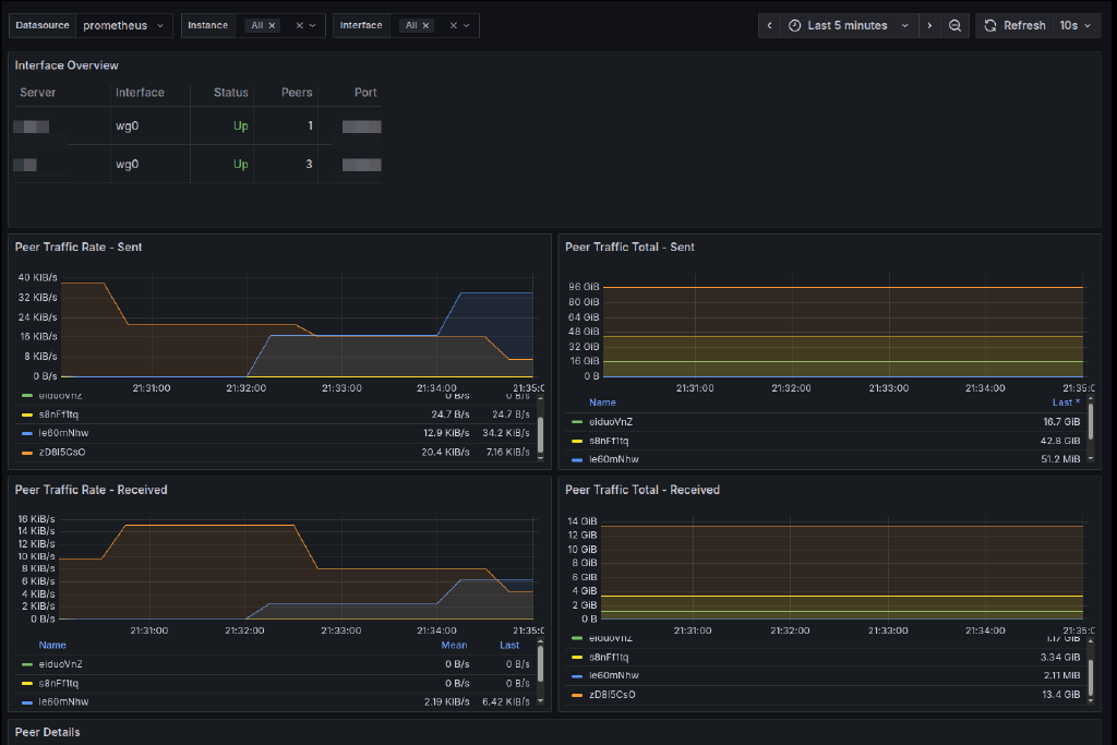
socatandwireguard-tools - Comprehensive Metrics: Exports WireGuard statistics including:
- Interface status and configuration
- Per-peer connection status
- Latest handshake timestamps
- Data transfer statistics (bytes sent/received)
- Peer endpoint information
- Persistent keepalive settings
- Allowed IP ranges count
- Multi-Interface Support: Monitor all WireGuard interfaces or specific ones
- Docker Container Support: Monitor WireGuard running in Docker containers
- HTTP Server: Built-in HTTP server using socat for serving metrics
- Systemd Integration: Ready-to-use systemd service file
- Security: Runs with minimal privileges using Linux capabilities
- Auto-Discovery: Automatically detects all WireGuard interfaces
Itefix Blog