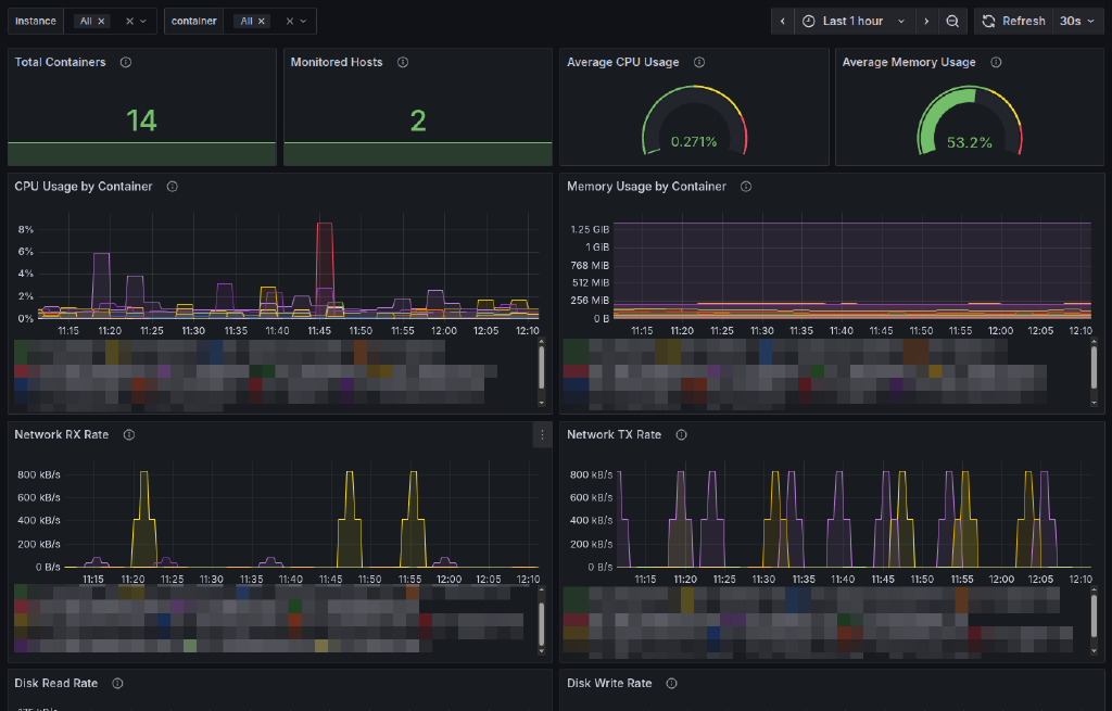
Prometheus Docker Stats Exporter with Grafana Dashboard

A lightweight, bash-based Prometheus exporter that collects Docker container statistics using the native docker stats command and runs as a systemd service.
Features
- Pure Bash Implementation: No Python, Go, or other runtime dependencies
- Systemd Integration: Runs as a native systemd service with proper security settings
- Lightweight: Minimal resource usage and dependencies
- Real-time Metrics: Collects CPU, memory, network I/O, block I/O, and PID statistics
- Prometheus Compatible: Standard Prometheus metrics format with proper labels
- Easy Installation: Automated installation script with user management
- Configurable: Customizable collection intervals, ports, and logging levels
- Secure: Runs with restricted permissions and dedicated user account
Itefix Blog