PrivateBin Docker Container

A secure Docker container running PrivateBin with Apache web server, featuring Prometheus metrics, Grafana dashboard, data persistence, and optimized configuration for production deployments.
Features
- Apache 2.4 with PHP 8.4 (Debian-based)
- PrivateBin version 2.0.3
- Optimized image size (~450-500MB)
- Secure setup with sensitive directories outside document root (
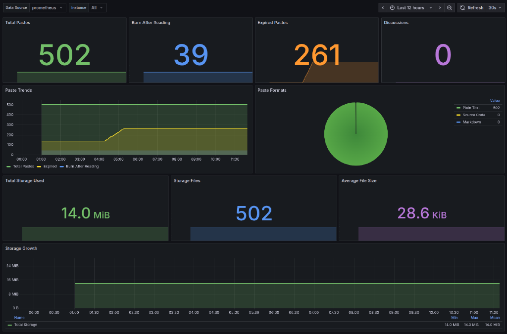
/srv/privatebin) - Prometheus metrics endpoint at
/metrics - Grafana dashboard
- Security headers configured
- Data persistence with Docker volumes
- Configuration and data mounted as volumes
Itefix Blog