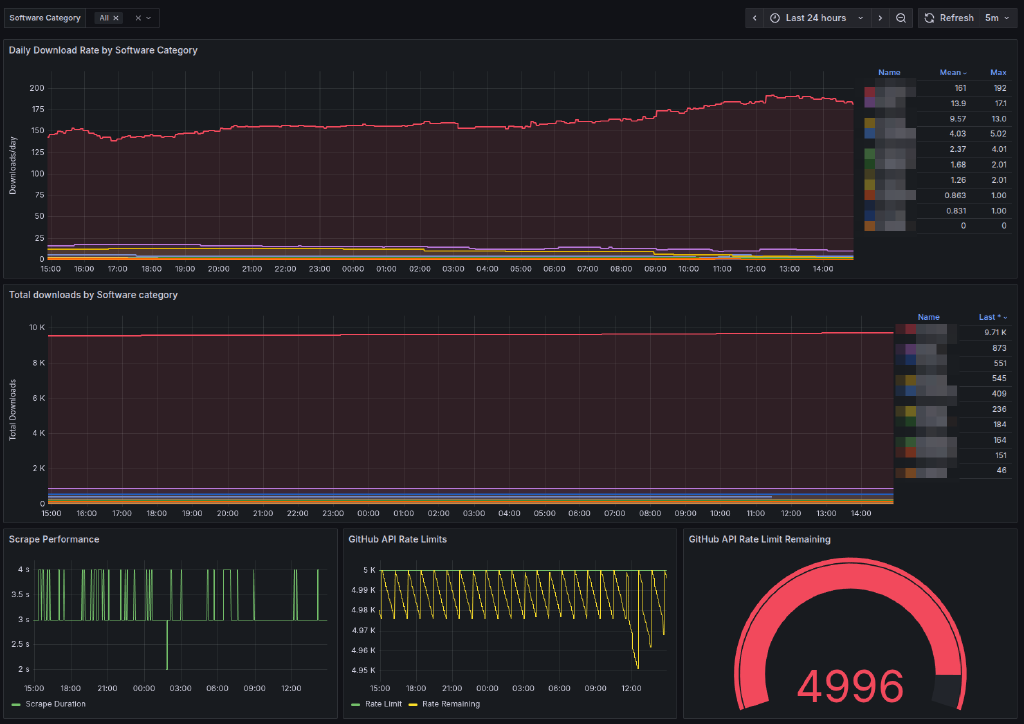
GitHub Downloads Prometheus Exporter with Grafana Dashboard

A lightweight, bash-based Prometheus exporter for GitHub repository release download statistics. This exporter uses only bash, curl, jq, and socat to provide comprehensive download metrics for monitoring with Prometheus and Grafana.
Features
- Pure Bash Implementation: No external dependencies except
socat,curl, andjq - Repository-Level Metrics: Exports GitHub download statistics including:
- Total download counts per repository
- Repository release and asset counts
- GitHub API rate limit status
- Regex-Based Asset Filtering: Filter assets using regular expressions
- Multi-Repository Monitoring: Monitor multiple specified repositories simultaneously
- HTTP Server: Built-in HTTP server using socat for serving metrics
- Rate Limiting: Configurable delays between API calls to avoid rate limits
- Systemd Integration: Ready-to-use systemd service file
- GitHub Enterprise Support: Works with GitHub Enterprise instances
Itefix Blog