PostfixAdmin is a web interface for managing virtual domains, mailboxes, and aliases in a Postfix-based mail setup. This Docker image makes deployment quick and straightforward.
virt-manager is packaged in a minimal Docker container (XFCE + VNC) for managing host KVM/libvirt VMs without installing a full desktop stack on the host.
A clean, minimal Ghost theme with archive filtering and search functionality.
Features
* Clean single-column layout
* Archive dropdown in header for filtering posts by year
* Search
A bash script for backing up libvirt/KVM virtual machines using BorgBackup with automated snapshot management.
Features
* Snapshot or suspend mode: Choose between creating external
A minimal, stateless mail server health monitoring service using pure shell scripts with socat as the web server.
Features
* MX Records Check - Verifies mail
A Docker container setup for backing up Docker volumes from specific containers using BorgBackup.
Features
* Encrypted backups using Borg's repokey-blake2 encryption
* Target specific
A secure Docker container running PrivateBin with Apache web server, featuring Prometheus metrics, Grafana dashboard, data persistence, and optimized configuration for production deployments.
Features
* Apache
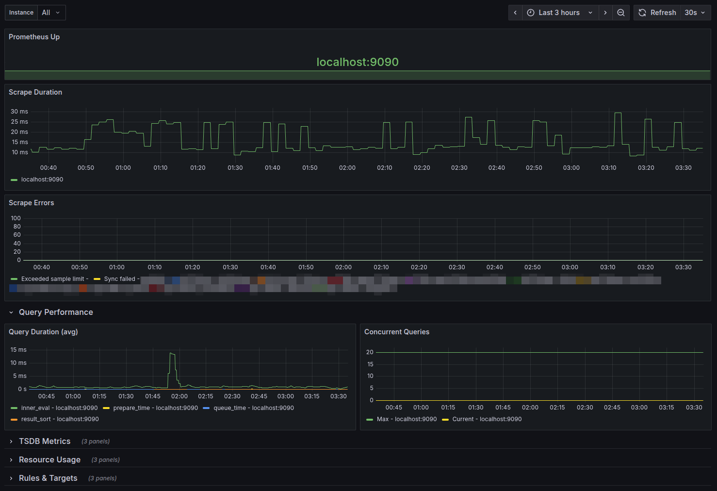
A comprehensive Grafana dashboard designed to monitor Prometheus itself, providing visibility into Prometheus performance, resource usage, and operational metrics.
Overview
This dashboard helps you monitor
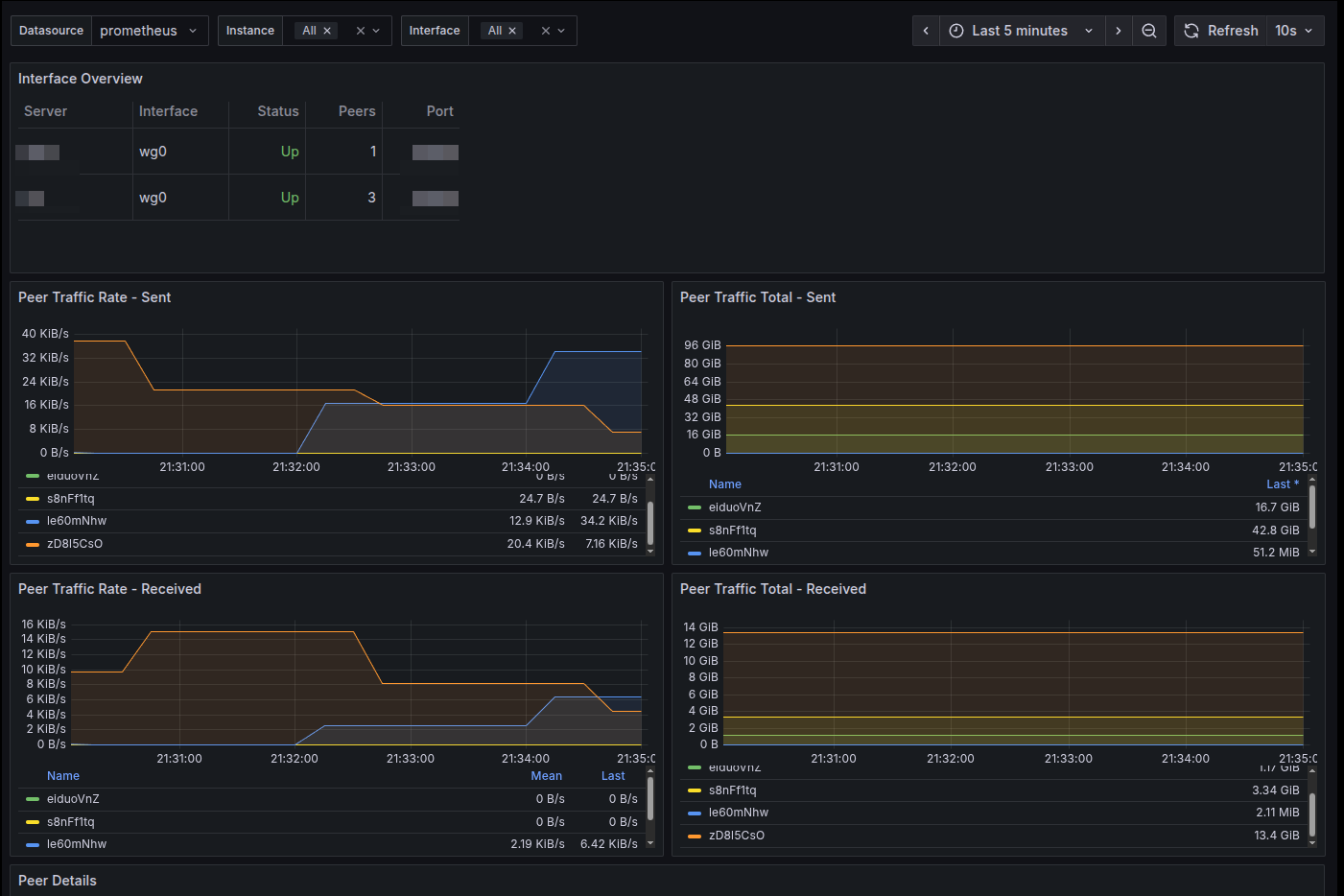
A lightweight, bash-based Prometheus exporter for WireGuard VPN statistics. This exporter uses only bash and socat to provide comprehensive WireGuard metrics for monitoring with Prometheus
A lightweight, bash-based Prometheus exporter for Dovecot mail server statistics. This exporter uses only bash and socat to provide comprehensive Dovecot metrics for monitoring with
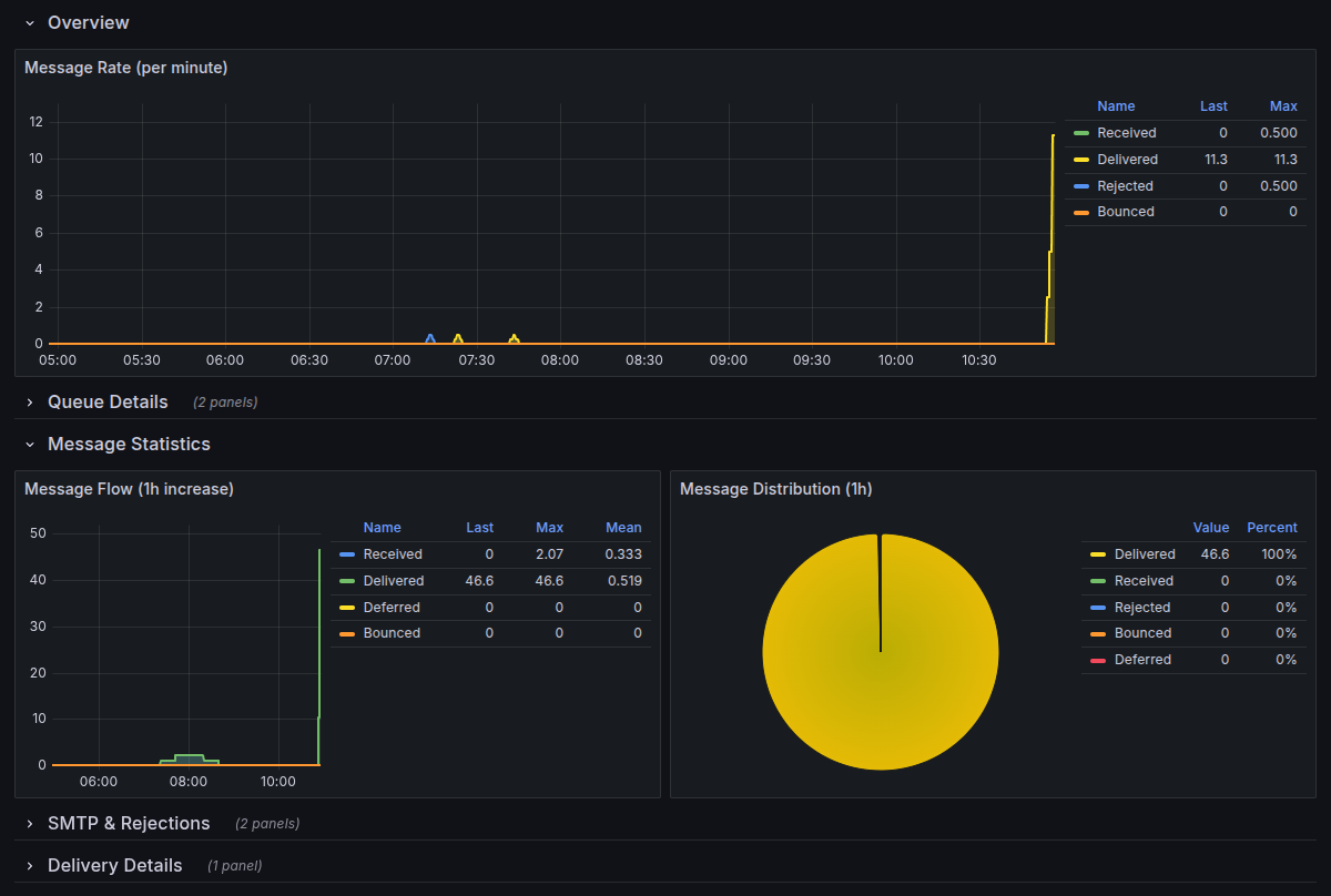
A lightweight, bash-based Prometheus exporter for Postfix mail server statistics. This exporter uses only bash and socat to provide comprehensive Postfix metrics for monitoring with
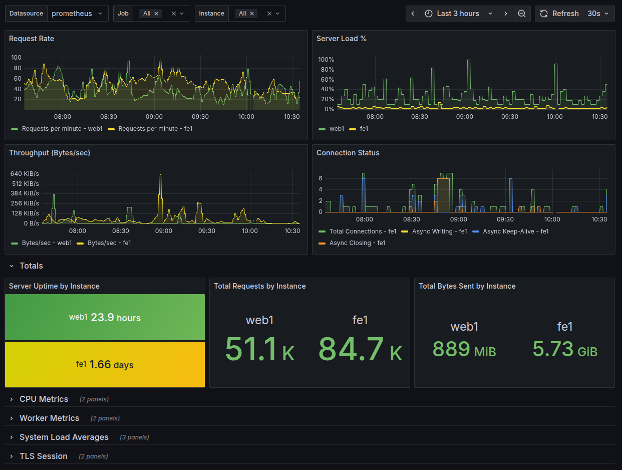
A lightweight, bash-based Prometheus exporter for Apache HTTP server statistics via server-status. This exporter uses only bash, curl, and socat to provide comprehensive Apache metrics
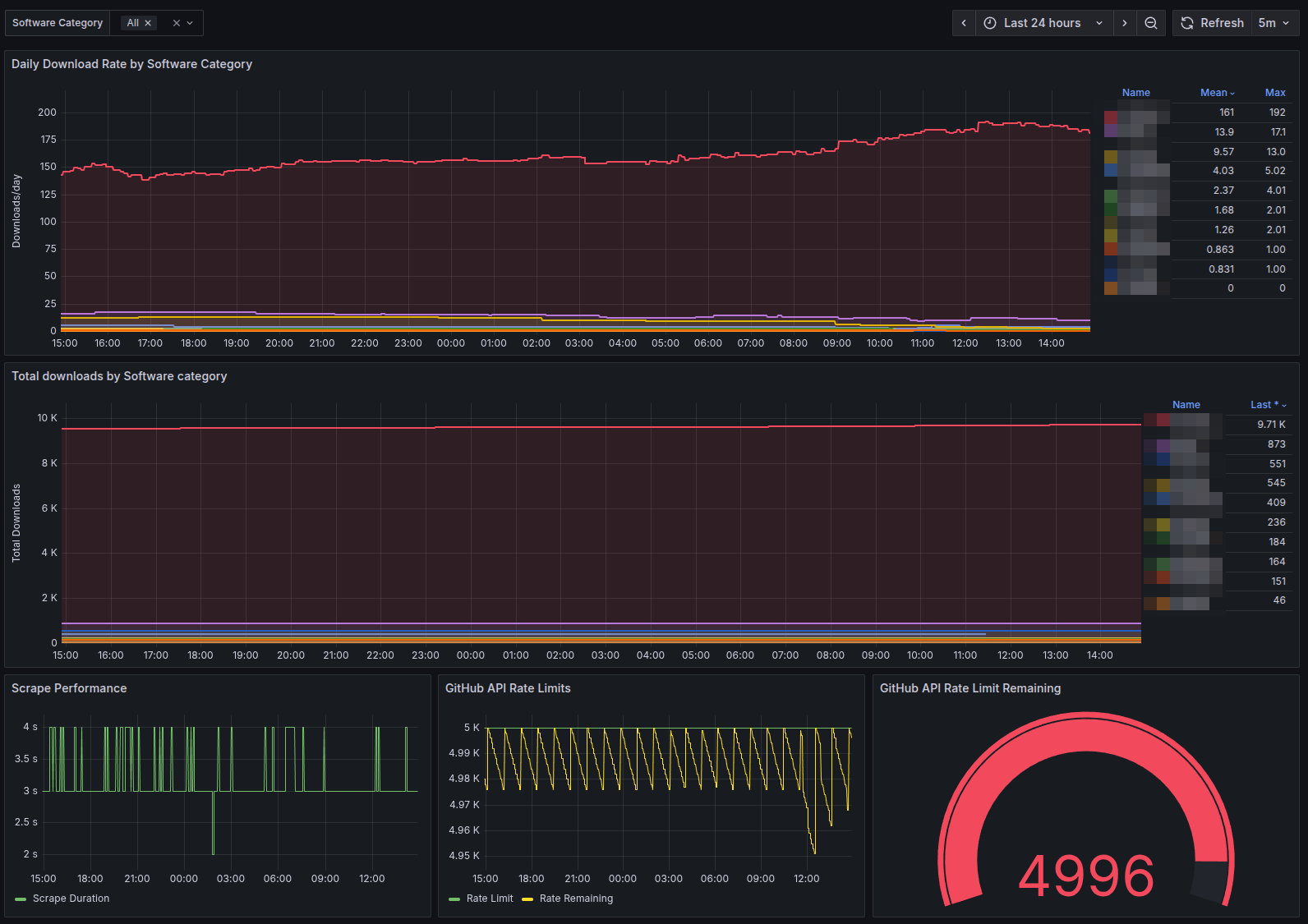
A lightweight, bash-based Prometheus exporter for GitHub repository release download statistics. This exporter uses only bash, curl, jq, and socat to provide comprehensive download metrics
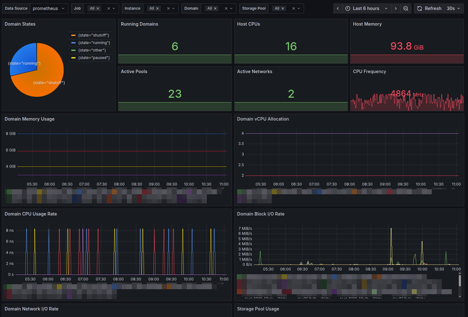
A lightweight, bash-based Prometheus exporter for libvirt hypervisor statistics. This exporter uses only bash, virsh, and socat to provide comprehensive virtualization metrics for monitoring with
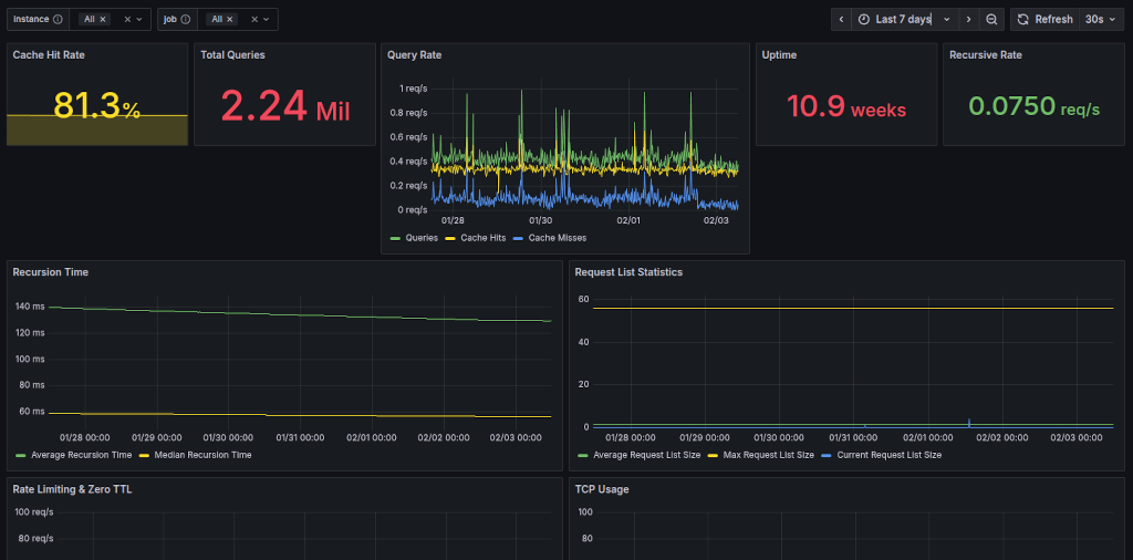
A lightweight, bash-based Prometheus exporter for Unbound DNS resolver statistics. This exporter uses only bash and socat to provide comprehensive DNS metrics for monitoring with
A Docker container for SnappyMail - a simple, modern & fast web-based email client. SnappyMail is a drastically upgraded & secured fork of RainLoop Webmail
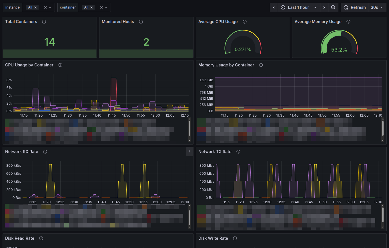
A lightweight, bash-based Prometheus exporter that collects Docker container statistics using the native docker stats command and runs as a systemd service.
Features
* Pure Bash
A lightweight distributed job broker for centralizing cron/Cronicle operations across multiple nodes.
Primarily designed for Cronicle scheduler.
Also suitable for: Any distributed job execution
A containerized deployment solution for Cronicle, a distributed task scheduler and runner with a web-based UI.
Features
* Single-container deployment - Easy setup for single server
💡Note: cwpass has been discontinued and is no longer available for download or supported.
cwpass is a packaging of the classic Unix-style password manager pass
borg4win is a packaging of BorgBackup for Windows systems. It provides a self-contained Cygwin-based environment with BorgBackup, Python, OpenSSH, and required utilities already included, offering
wincdu is a packaging of Ncdu for Windows systems. It provides a self-contained Cygwin-based environment with Ncdu and Mintty terminal emulator already included, offering a
itmux is a packaging of Tmux, Mintty, OpenSSH client and Cygwin to offer a standalone ssh-enabled terminal multiplexer for Windows systems.
Features
* Terminal multiplexer: Manage
💡Note: iwget2 has been discontinued and is no longer available for download or supported.
iwget2 is a Windows-focused packaging of wget2, bundled together with Cygwin,
💡Note: icurl has been discontinued and is no longer available for download or supported.
icurl is a Windows-focused packaging of curl, bundled together with Cygwin,
DirCleaner.ps1 can be used to schedule periodic directory cleanups. It accepts following parameters:
* Target directory to clean up
* Minimum file age in days for
💡Note: Wlighttpd has been discontinued and is no longer available for download or supported.
Wlighttpd is a minimal and secure web server solution designed for
* Make sure that the domain using the qcow2 image is stopped.
* List available snapshots in the qcow2 image:
qemu-img snapshot -l /var/lib/libvirt/images/
This plugin can be used to monitor web page changes.
💡Requires curl, sha256sum and a working directory for state information. Set Nagios service parameter max_
💡Note: OpenSSL Tool for Windows has been discontinued and is no longer available for download or supported.
The openssl tool is a command-line utility that
💡Note: CowAxess has been discontinued and is no longer available for download or supported.
CowAxess is a GoAccess implementation for Windows systems. It is a
💡Note: Nwinx has been discontinued and is no longer available for download or supported.
Nwinx is an Nginx-based web and proxy server solution designed for
💡Note: Elkwin has been discontinued and is no longer available for download or supported.
Elkwin is a Windows-based implementation of the ELK stack. It packages
merida2sql is a command-line utility that converts a Merida database dump into an equivalent SQL representation. It processes a Merida dump directory together with a
check-printer is a Nagios plugin to monitor printer health via SNMP. It
uses snmpwalk command to retrieve printer alert table. It previously existed as check_
💡Note: cwDup has been discontinued and is no longer available for download or supported.
cwDup is a Windows implementation of Duplicity, packaged together with Python,
💡Note: ciXwin has been discontinued and is no longer available for download or supported.
ciXwin is an X Server implementation for Windows systems that includes
💡Note: Wyslog has been discontinued and is no longer available for download or supported.
WysLog is a Syslog server implementation designed for Windows environments. It
💡Note: logwot8 has been discontinued and is no longer available for download or supported.
Logwot8 is a Logrotate implementation for Windows systems. It is a
Nagios configuration definitions below allow you to check status of HP UPS systems via Nagios. Requirements: SNMP is enabled at UPS systems and Net-SNMP is
Prerequisites: Ubuntu 12.10 minimal installed and ssh connections are allowed.
* Install Oracle VirtualBox (NB! Be patient as many dependencies will also be installed):
echo
check-wmic is a Nagios plugin to monitor Windows systems via WMI (Windows
Management Instrumentation) from Windows. It uses command line tool WMIC,
available as standard
💡Note: Gitwin has been discontinued and is no longer available for download or supported.
Gitwin is a bundled solution for hosting secure Git repositories on
Adeas.ps1 is a Powershell script which implements a simple Exchange ActiveSync management solution based on AD-groups and ActiveSync mailbox policies. Each AD-group corresponds to
RandomPassword function can be used to create random passwords in PowerShell based environments. It accepts a password length and an optional pattern (full or partial)
check-winservice is a Nagios plugin to monitor services on the local Windows system. You can filter services based on name, state or start mode. Negation
💡Note: Nagwin has been discontinued and is no longer available for download or supported.
Nagwin is a Windows-ready packaging of Nagios Core, built to deliver
Inspired by the standard Nagios plugin check_ping, check-winping performs
ping checks from Windows systems. It previously existed as check_winping.
Example:
check_winping -H
check-rsync is a Nagios NRPE plugin for checking various aspects of rsync
like version, protocol, capabilities and modules. It previously existed as check_rsync.
Examples:
💡Note: File Policy Enforcer has been discontinued and is no longer available for download or supported.
File Policy Enforcer allows administrators to define and enforce
💡Note: isvcpwd has been discontinued and is no longer available for download or supported.
isvcpwd is a utility designed to assist with service account password
Microsoft AuthentiCode Technology enables software developers to deliver their software together with information about themselves and their code. It uses digital signatures and a certificate
check-winprocess is a Nagios plugin for checking Windows processes by using criteria like status, name, cpu and memory usage and many more. You can also
💡Note: Winrpe has been discontinued and is no longer available for download or supported.
Winrpe is an implementation of Nagios NRPE for Windows systems. It
If you have a widely distributed network environment and many centrally located terminal servers, it is often desirable to regulate users' terminal server profile
check-oracle is a Nagios plugin for checking basic Oracle health checks. It previously existed as check_oracle .
Examples:
check-oracle --tns --sid MYORACLE
Pings the SID
check-winad is a Nagios plugin for Active Directory health checks. It previously existed as check_ad.
Example:
check-winad --dc
Checks domain controller functionality by using
check-winpdm is a Nagios plugin to monitor basic resources of processor,
disk and memory on the local Windows system. It previously existed as check_pdm.
💡Note: Breath! has been discontinued and is no longer available for download or supported.
Breath! is a lightweight spam filtering solution for POP3-based email clients
💡Note: hardBackup has been discontinued and is no longer available for download or supported.
hardBackup is a disk-based backup solution for Windows systems built on
💡Note: wrbldnsd has been discontinued and is no longer available for download or supported.
wrbldnsd is a packaging of Rbldnsd for Windows systems. It provides
💡Note: Adolsign has been discontinued and is no longer available for download or supported.
Managing Outlook signatures manually is time-consuming and inconsistent. Adolsign simplifies the
💡Note: iremprof has been discontinued and is no longer available for download or supported.
iremprof is a utility designed to remove Windows user profiles from
💡Note: vutrapcon has been discontinued and is no longer available for download or supported.
vutrapcon is an SNMP trap console designed to make incoming SNMP
💡Note: Monfarm has been discontinued and is no longer available for download or supported.
Monfarm is a monitoring system designed for server farm environments. It
💡Note: LogrepLight has been discontinued and is no longer available for download or supported.
LogrepLight is a lightweight client edition of Logrep, designed for analysing
💡Note: Logrep has been discontinued and is no longer available for download or supported.
Logrep is a secure, multi-platform framework for collecting, analysing, and presenting